Monitoring Your Published Content
- Support Center
- Getting Started
Monitoring Your Published Content
Monitor, audit, and refresh your existing content using Clearscope’s Content Inventory.
Clearscope’s Content Inventory provides a centralized environment for tracking the performance of your published content with customizable metrics. By connecting your Google Search Console (GSC) property, you unlock recurring insights into SEO value, keyword alignment, and optimization opportunities across your entire content library.
We previously explored how to refine and optimize your content before publishing using the Clearscope Editor. Next, we’ll walk you through how Content Inventory helps you maintain content relevance and protect your traffic over time.
Connect A Google Search Console Property and Import Pages
For the most comprehensive insights, you'll need to link a Google Search Console (GSC) property to your Clearscope Content Inventory. This integration allows you to import pages and view key GSC performance metrics directly alongside Clearscope’s content grades and analysis, giving you a unified view of how your content is performing and where to optimize.

You can read more about connecting your GSC property and importing your pages here.
Monitor Your Entire Content Library
You can connect multiple GSC properties, and we will automatically scan and reevaluate your content monthly. This recurring assessment ensures your content continues to meet relevance standards and supports long-term performance tracking. And to make managing your content library even easier, we’ll provide you a Monday Alert email each week with insights into your inventory, keeping you up-to-date on the latest changes in your content library.

Organize with Content Views
Content Views allow you to set specific metrics and filters to create page groupings, making it easier to monitor performance across topic clusters or strategic segments. Starter views are provided out-of-the-box, and you can create custom views tailored to your goals. Using filters and editable columns, you can create your own custom content views to analyze related content.
Each view dynamically updates based on saved filters and displays relevant metrics for the selected group of pages.

Page-Level Performance Monitoring
Once a page is imported into your Content Inventory, we automatically assign a Target Query that reflects the most relevant search intent for that content. You’ll also receive a Content Grade based on how well the page aligns with that query. If the assigned query doesn’t match your goals, you can easily update it with a custom query to better reflect your optimization strategy.

Understand SEO Value and Visibility
The page-level view provides key performance metrics including total impressions, clicks over time, and average position for your target query. We’ll also calculate SEO value by multiplying GSC clicks by average CPC, giving you a quick estimate of the organic traffic value. These insights help you evaluate how well your content is performing and where improvements may be needed.

Find Internal Linking Opportunities
Content Inventory scans your entire content library to identify pages with related topics and recommends internal links to strengthen your site architecture. You’ll see how many links already exist and receive suggestions for new ones, including anchor text recommendations. This feature helps streamline your internal linking strategy and improve content discoverability.

Benchmark Against Competitors
For each target query, Clearscope surfaces the top 30 competing pages and provides metrics such as word count and content grade. This allows you to compare your content against others in the search landscape and identify areas where you can stand out or improve. These insights are especially useful for refining your content strategy over time.

Track Changes with Annotations
You can add annotations to document updates, SEO experiments, or other optimization efforts. These notes help maintain a clear historical record of your content’s evolution and the impacts of your optimization efforts over time.

Automatically See Search Algorithm and LLM Updates
Clearscope will automatically log major Google algorithm changes so you can correlate performance shifts with external events. In addition, we'll also surface any major LLM version updates so you're aware of any changes that may impact your content's performance.

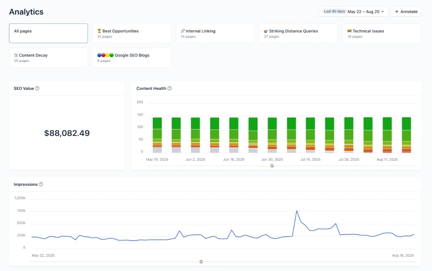
Access High-Level Analytics
The Analytics tab provides a snapshot of your entire content library’s performance. You’ll see total impressions and clicks, a breakdown of Content Health by letter grade, and sortable views based on your saved Content Views. This overview helps you quickly assess the effectiveness of your content strategy and identify areas for improvement.

Need Some Help?
We’ve got your back. Our customer success team—aka the Search Squad—is standing by with free live training, onboarding, and strategy sessions tailored to your goals. Whether you’re stuck, curious, or just want a second set of eyes, we’re here to help you crush your content game.
No upsells. No gatekeeping. Just real humans obsessed with your success.
🕵️♀️ Summon the Squad